Ecossistema para uma visão estratégica de impacto, garantindo sua margem e competitividade nas etapas táticas e operacionais.





















Use insights da Torre de Controle para decisões de eficiência e rentabilidade
Enxergue, em um cockpit, gargalos e custos extras, calibrando a operação em tempo real.
Ideal para:
Despachantes Aduaneiros
Importador
Exportador
Solução:
Avalie riscos de fornecedores, categorias e operações com foco em compliance
Receba alertas sobre eventos críticos, classifique-os por item, rota ou fornecedor e tome ações antecipadas.
Ideal para:
Analista de Importação
Analista de Exportação
Analista de Supply Chain

Solução:

Novo Processo de Importação
Obtenha mais agilidade e total conformidade com as exigências legais da Receita Federal com a DUIMP.
Ideal para:
Analista de Importação
Analista de Supply Chain
Solução:
Torre de Controle Operacional
Impulsione a previsibilidade do estoque em trânsito, otimize o desempenho e reduza custos. Assuma o controle com insights de ponta a ponta.
Ideal para:
Importador
Exportador

Solução:

Controle de Pedidos de Compra Internacional
Acompanhe status, aprovações e embarques vinculados a cada Pedido de Compra internacional em uma só plataforma.
Ideal para:
Importador
Exportador
Solução:
Gerencie exceções com rastreabilidade completa do seu Comex
Receba alertas e notificações e evite custos desnecessários com demurrage, detention ou quaisquer cobranças por atraso.
Ideal para:
Importador
Exportador

Solução:

Automatize o processo de preenchimento da DUIMP, agilizando o processo de importação. Poucos cliques até o envio da DUIMP no Portal Único.
Ideal para:
Importador
Exportador
Solução:
Execução logística e visibilidade
Obtenha dados em tempo real atualizados automaticamente sobre seus embarques e esqueça planilhas de acompanhamento a partir dos e-mails de seus fornecedores.
Elimine a necessidade de visitar inúmeros sites
Ideal para:
Importador
Exportador

Solução:

Compliance e automação documental
Centralize a gestão de documentos (DI, DUIMP, AWB, BL) e destrave uma transparência sem precedentes compartilhando informações com todos envolvidos.
Implifique o trabalho e aumente a eficiência do time
Ideal para:
Importador
Exportador
Soluções:

Avalie o tamanho e potencial dos mercados em que atua
Identifique regiões e produtos mais promissores com base em volume, preço e movimentação de players. Baseie suas decisões de expansão ou revisão de portfólio em dados confiáveis.
Descubra onde investir com base em dados reais de comex
Ideal para:
Vendas
Business Intelligence
Procurement
Soluções:
Analise seu market share por mercado e produto
Compare seu share por NCM e período, identifique líderes e acompanhe a evolução do mercado.
Capture as melhores oportunidades de crescimento
Ideal para:
Desenvolvimento de Negócios
Inteligência de Mercado
Procurement

Soluções

Analise os preços por linha de produto
Compare faixas de preço praticadas por produto, marca , modelo, rota e origem, entendendo dispersão e tendência ao longo do tempo. Eleve sua competitividade e seu poder de negociação com assertividade.
Negocie com referência real de preço e proteja sua margem
Ideal para:
Vendas
Business Intelligence
Procurement
Solução:
Encontre e valide novos fornecedores e produtos com dados
Identifique e valide novos parceiros com base em dados completos de importação.
Ideal para:
Desenvolvimento de Negócios
Inteligência de Mercado
Procurement

Soluções:

Prospecte novos compradores internacionais
Encontre importadores ativos para seus produtos e priorize oportunidades de alto potencial. Analise listas qualificadas, histórico de compras e volumes transacionados.
Conecte-se aos clientes certos em qualquer mercado
Ideal para:
Comercial
Exportação
Inteligência de Mercado
Soluções:
Descubra as melhores rotas alternativas
Analise fluxos reais de comércio exterior e descubra caminhos logísticos que reduzem custos e prazos. Identifique alternativas estratégicas e tome decisões operacionais mais eficientes com IA.
Ideal para:
Inteligência de Mercado

Solução:

Analise fiscalmente os NCMs para ajustes e compliance
Entenda a classificação fiscal dos produtos, evite multas e otimize sua operação aduaneira.
Garanta conformidade e reduza riscos fiscais com análise precisa de NCM
Ideal para:
Vendas
Business Intelligence
Procurement
Solução:
Monitore as operações do seu segmento
Acompanhe movimentos de players, volumes transacionados e tendências do seu setor, mantendo vantagem competitiva.
Tenha visão total do que acontece no seu mercado
Ideal para:
Desenvolvimento de Negócios
Inteligência de Mercado
Procurement

Soluções

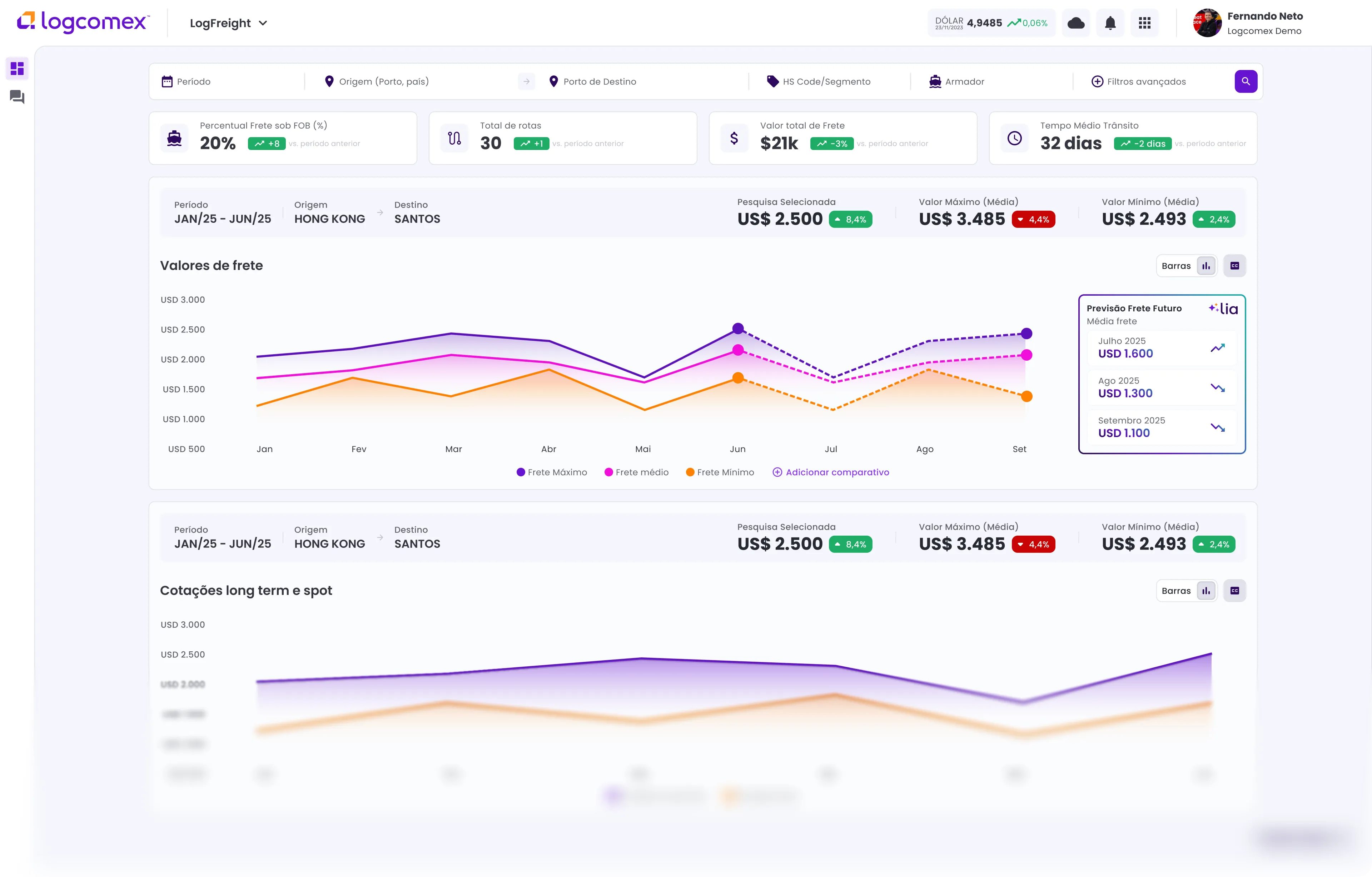
Identifique tendências frete por rota e produto
Benchmark de custos de frete, leitura de tendência, frete futuro. Informações completas de custo de fretes por rota e NCM.
Tenha insights de rotas e armadores para decisões de contratação de frete
Ideal para:
Inteligência de Mercado
Pricing
Supply Chain
Solução:

Conectamos seus embarques a pedidos e aos SKUs contidos neles para que suas equipes possam manter-se atualizadas.
Descubra novas oportunidades estudando quem faz negócios no seu mercado.




Encontre novos compradores para seus produtos no mercado global.
Obtenha mais agilidade e total conformidade com as exigências legais da Receita Federal com a DUIMP.


Vá além com uma plataforma projetada para reduzir custos, criar oportunidades, gerar valor e aumentar eficiência









Preencha seus dados e conheça o potencial da Logcomex para seus negócios.
Logcomex LTDA | CNPJ: 13.475.043/0001-75 | Av. Cândido de Abreu, 70 - Torre B - 1° andar - Centro Cívico, Curitiba - PR - Brasil | +55 4003-3317